介绍
配置
使用OOERP
自动化
账户
资产
求购
客户关系管理
人力资源
电子商务
贷款管理
项目
质量管理
销售
库存
支持
网站
农业
教育
卫生保健
款待
制造业
非营利组织
定制化
一体化
区域性
OneOffice Logo

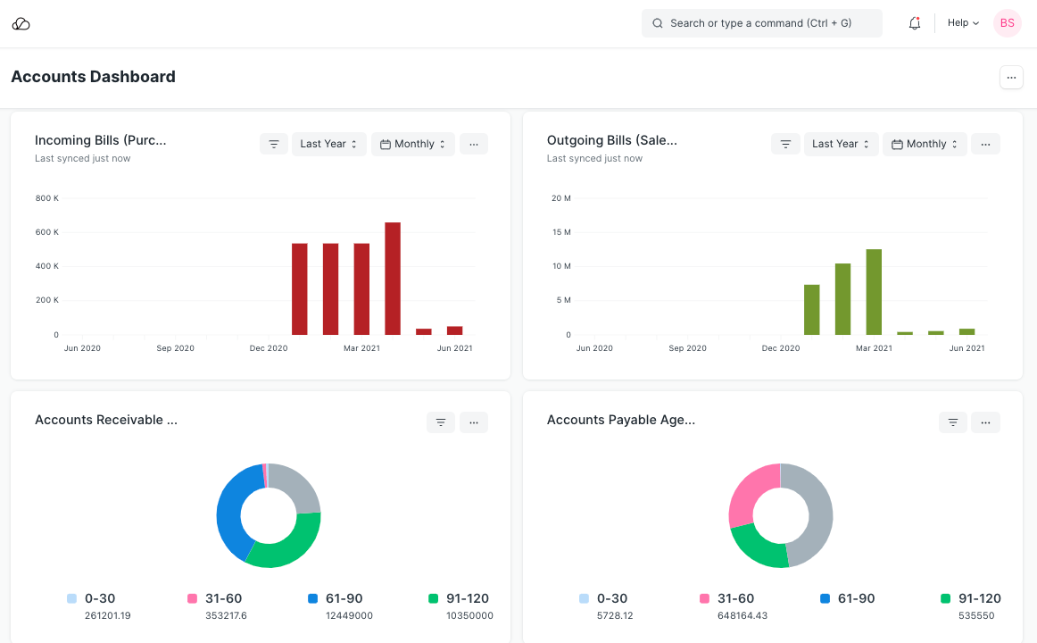
# 仪表板

仪表板提供与业务流程相关的关键绩效指标的概览。

每个仪表板由一个或多个仪表板图表组成,每个仪表板图表都配置有一个称为仪表板图表源的数据源。

要访问仪表板,请转至,

首页 > 定制 > 仪表板 > 仪表板

1. 如何创建新仪表板

  1. 转到仪表板列表并单击新建。
  2. 输入您想要查看其仪表板的模块名称。
  3. 输入您想要为此仪表板参数化的仪表板图表。
  4. 保存。

当您点击“显示仪表板”时,您将能够看到仪表板以图形方式表示您的交易。

会计仪表板

2. 将图表添加到仪表板

通过选择现有的“仪表板图表”或创建新图表,将图表添加到此仪表板。

将仪表板添加到图表

保存更改并单击“显示仪表板”按钮以查看仪表板。

显示仪表板按钮

3. 创建新的仪表板图表

要创建新的仪表板图表,请转到

主页 > 自定义 > 仪表板 > 仪表板图表 > 新建

为图表提供一个名称,这将在仪表板中显示为图表标签,选择图表类型为“自定义”,然后选择“仪表板图表源”作为该图表的数据源。

注意: 新的“仪表板图表源”只能由管理员用户在开发人员模式下创建。

选择仪表板图表源

设置图表源字段后,将显示过滤器表。

单击表格以编辑过滤器。

仪表板图表过滤器

将显示一个模式来设置过滤器。单击“设置”以设置过滤器。 仪表板图表过滤器模态

设置图表源字段后,过滤器表将使用选定的过滤器值进行更新。 仪表板图表过滤器

在上面的示例中,我们创建了一个自定义“仪表板图表”,我们已经为其创建了“仪表板图表源”。

您还可以通过选择“计数/求和/平均/分组依据”作为“图表类型”,根据创建/修改日期创建基本图表,例如待办事项的计数/求和/平均/分组依据,您也可以使用现有报告作为源在“报告名称”字段中,选择“报告”作为“图表类型”来创建图表。

对于“计数”,您需要在“文档类型”字段中选择需要图表的“文档类型”,并在“基于时间序列”中选择“基于日期”字段。

计数仪表板图表

**注意:**如果您在“文档类型”中选择子表文档类型,您还必须在“父文档类型”中选择该子表的父文档类型(仅当您在“父文档类型”中选择子表文档类型时,此字段才可见) “文档类型”字段)。

仪表板图表父文档类型

对于“总和”和“平均值”,您还必须在“基于值”中选择“基于值”字段。

总和仪表板图表

对于“分组依据”,您可以选择“分组依据类型”作为“计数/求和/平均值”,“基于分组依据”作为“创建者/修改者”,以及“组数”。

按仪表板图表分组

4. 使用仪表板

每个图表将根据相应仪表板图表中设置的字段显示。仪表板图表源的结果被缓存以避免冗余查询。由于图表数据可能已过时,每个图表还将显示上次同步时间。

仪表板上次同步

用于生成图表数据的过滤器也可以通过单击“设置过滤器”来更改。图表将根据最近设置的过滤器自动刷新。

仪表板过滤器

要获取最新数据,必须通过单击下拉菜单中的 强制刷新 按钮来强制刷新每个图表。